Large Customer Overview


Product(s): WaterSight
Version(s): 10.00.
Area: Documentation

 

Overview

WaterSight can connect to AMI systems to bring Large Customer real time series data. This data is typically available at 15 minutes or hourly time steps (at least an hourly time step is required). For more information about data connection requirements, take a look at this article - Sensor Data Aquisition Requirements.

Graphs

On the top right of the page, select for which elements to display graphs: 

 Sensor Overview
 Zone Overview 
 Large Customers Overview (this page)

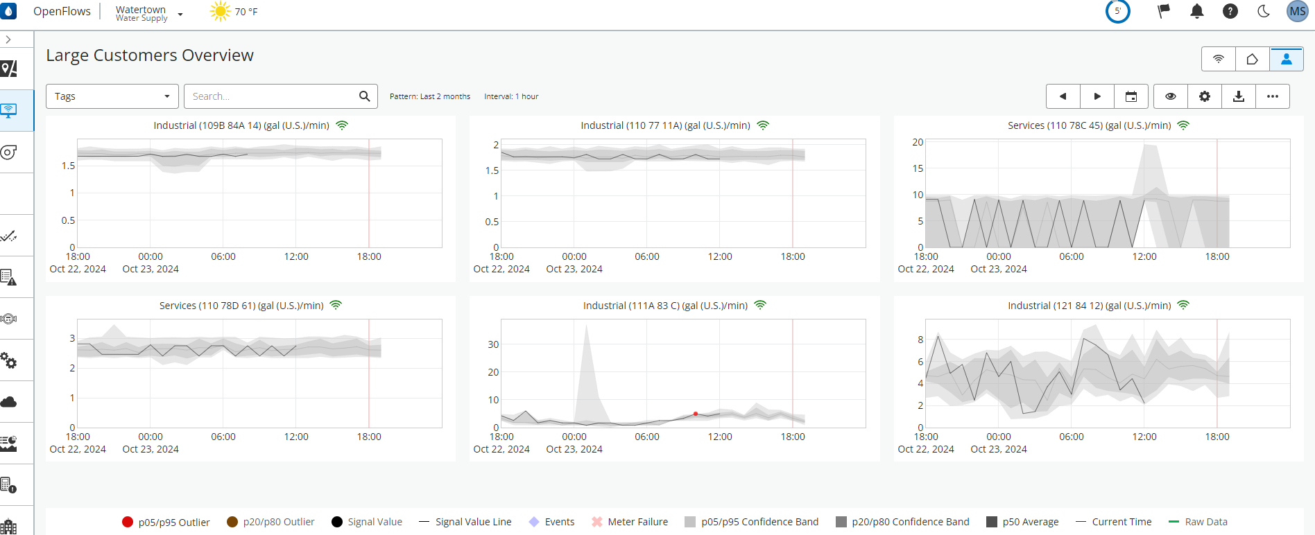
The Large Customer Overview pages show side by side graphs of every large customer sensor (configured in the Smart Meter Administration page). The main goal is to provide an at-a-glance indication if "patterned" variables lie within the expected range of values​. Particularly useful to quickly spot any anomalies at the large customer level (that can represent internal eaks, anomalous decreases in consumption, etc) in real time. 

Large Customer graphs

By default up to 6 graphs are displaying chart readings of the past 24 hours and a forecast of 6 hours. The time range period considered for all graphs can be changed by pressing the calendar icon button .

The grey band on each chart represents the pattern confidence bands computed from last two months of historical sensor readings. A pattern corresponds to an expected behavior for the sensor. In OpenFlows WaterSight pattern confidence bands are computed for each sensor using advanced data analytics (statistic equations together with machine learning techniques to remove outliers or bad data). For these calculations several considerations such as the data history for each specific sensor as well as the distinction between week-day and weekend are taking into consideration.  

A wide grey band indicates that there were large variations in the sensor values during the time period for which the bands were developed. A narrow band indicates that the sensor value has been relatively constant at that time of day for the time period (hour and day of week) for which the bands were developed.

Real raw values are re-sampled in every 15 minutes and are represented as a black, red or orange circles. Whenever real data (re-sampled) goes outside the pattern confidence bands (above percentile 95 or below percentile 5 of the pattern), an outlier is identified and the value is color coded with a red circle. 

If there is not enough historical data to compute the pattern confidence bands an informative message is displayed, and only real (re-sampled) values are shown. Clicking on this message removes the message.

Patterns can be customized by the user in the Administration page, under Settings > Pattern.

Note: Large Customer Sensors will display in descending priority. Highest priority first. Sensors with a priority of 0 will not be displayed in the overview. The priority of each sensor is defined at the Smart Meter Administration page. 

Influence of Large Customers on the Zones Flow

Comparing the zone flow with the large customer consumption can help utilities discard possible leaks or bursts that can be in fact large customer consumptions, avoiding generation false alerts. More information here. 

Search

Filters the grid of Large sensors to the ones containing the word fragment typed in (case-insensitive) and is also limited by the property selected under Measurement.

Tags

See the sensors displayed by user defined groups. User defined groups or Tags are defined in the Smart Meter Administration page. Please note that if no Tags are defined in the smart meters administration, this field does not appear.

Calendar Icon - select different time periods

Press calendar icon as well as the left and right arrows to select different periods for the overview time series that are displayed, including any historical period. Once selected, all the overview graph dates will updated accordingly with the selection.

Adding Raw data

Click on the visibility button, under the graphic tools, to add model results and raw data in the graphs. More information below.

Graphic Tools

Use the graphic toolbar to control the display of the charts shown on the sensor card, with the possibility to add additional information:

Entry Description

Turn on/off:

- Legend of the graphs

- Signal data

- Events highlighted in the graphs (with the additional flexibility to display only active events or all events)

- Statistics (or patterns)

- Current time marker

- Raw data 

Turn on/off "full y-Range option" in graphs and define the time period for the graphs (last 6 hours, last 12 hours, last day, last two days, last three days, last week) 

 Download data that is being displayed on graphs (PNG or CSV format)

 

More graph configurations: spike lines, data tooltip and font size.

 

 

Sensor Card/Graph

Displays the Sensor Name and the color-coded status at the top. Click the Large Sensor Name to navigate the Large Customer Details.

Cycle

Located at the bottom left corner of the page, it allows to specify  rate at which pages are automatically changed. Dropdown is displayed when more than 1 single page is available. Cycling can be deactivated or set to one of the offered rates.

Paginator

Located at the bottom of the page, it divides the set of available sensors into "pages" and controls which page is being displayed. The number of charts per page can be picked from the "Charts per Page" dropdown.

Charts per Page

At the bottom right corner of the page, the user can select the number of charts to as grid on the page

Entry Grid Size
6 charts per Page 3 x 2
9 charts per Page 3 x 3
12 charts per Page 4 x 3
15 charts per Page 5 x 3

Note:  Clicking the sensor card title navigates to the Large Customer Details of that specific sensor.

 

See also

OpenFlows WaterSight TechNotes and FAQ's

WaterSight Learning Resources Guide

Smart Meters/AMI and Large Customers Workflows

Zone Overview

Sensor Overview

Sensor Data Aquisition Requirements