WaterSight - Acessing Model Results


 

Product(s): OpenFlowsTM WaterSightTM
Version(s): Various
Area: Help and Documentation

Accessing latest model results for any asset (Map dashboard)

In WaterSight the user can access the real time model results for any element by accessing the map page, and toggle on Hydraulic Model on the side panel, as shown below:

By default pipes will be colour coded by flow and junctions will be turned off, but user can turn them on clicking the visibility eye button near Junction on the side panel. The user can also click in any model element from the map to see model results for the most recent run, as well as change the modelled variable/parameter by changing the dropdowns located on the side panel.

It is important to mention that in the map dashboard only model results of the last successful hydraulic model run are displayed. The user can define under Administration >> Numerical Model, both the run frequency as well as the hindcast and forecast period. The model results displayed in the map page will then comprise the hindcast + forecast period defined by the admin user. 

Accessing model results trough the sensors graphs (Network Monitoring dashboard)

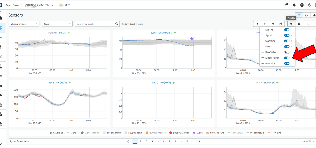
The user can also directly check hydraulic model results directly through the sensor graphs under Network Monitoring dashboard, both in the overview page, sensor detail page or when using the comparison graphs. To see model results when navigating in the overview or sensor detail graphs, make sure to turn on Model result under the visibility setting located on the top of the graphs (see above). 

Hydraulic model results will be displayed with a blue colour line and will show for any sensor which is also configured / added to the hydraulic model that was uploaded in the digital twin. More information here, under WaterGEMS Model setup section

 

Why model results shown in the map page do not comprise the exact same period as those shown in the Network Monitoring graphs?

While in the Map dashboard only model results for the last model run are shown (and the period will depend on the hindcast and forecast period defined by the admin user under Admin >> Numerical model, as explained above), the model results shown in the sensor graphs under Network Monitoring are a combination of the several model runs for each day which get saved and displayed here. As the hydraulic model might run several times each day, for each day the best model series of each run gets saved to create the combined and accumulated model series. 

 

See Also

Maps (Hydraulic Model)

Comparing Model data with Sensor data

Imposing Initial Conditions from Sensors to the Model

Why Model Runs are failing?

Automatic Demand Adjustment

AMI for Hydraulic Model

Automatic Hydraulic Grade Adjustment

OpenFlows WaterSight TechNotes and FAQ's

WaterSight Learning Resources Guide